点击查看目录
Kubernetes(K8s)是一个用于大规模运行分布式应用和服务的开源容器编排平台。K8s 让应用发布更加快速安全,让应用部署也更加灵活,但在带来这些便利性的同时,也给应用排障增加了 K8s 平台层面的复杂度,本篇文章将以常见的服务异常入手,来详细拆解 K8s 服务访问方式,以及如何利用现有的可观测体系来对 k8s 平台和应用服务进行快速排障。
服务的访问方式
开启 K8s 服务异常排障过程前,须对 K8s 服务的访问路径有一个全面的了解,下面我们先介绍目前常用的 K8s 服务访问方式(不同云原生平台实现方式可能基于部署方案、性能优化等情况会存在一些差异,但是如要运维 K8s 服务,则需要在一开始就对访问方式有一个了解)。
方式一:集群内客户端通过 ClusterIP 访问集群内服务

从访问逻辑拓扑来分析,集群内客户端 POD 访问的是集群内服务的 svc_name,然后在 svc 层进行 DNAT,将请求转发到对应的后端 POD。这个过程对应的访问实现拓扑则要复杂不少:
- step 1: client_pod 根据 DNS 配置,请求 DNS 服务器解析 svc_name,DNS 服务器会返回 svc_name 对应的 ClusterIP
- step 2: client_pod 请求 ClusterIP,Node 根据 kube-proxy 配置的 IPVS/IPTABLES 完成 DNAT
- step 3: 根据 DNAT 的结果,Node 将请求转发给对应的 server_pod,server_pod 可能与 client_pod 在同一个 Node,也可能在不同 Node,此差异主要体现在网络转发层面
方式二:集群外客户端通过 NodePort 访问集群内服务

相比方式一,访问逻辑拓扑上 client 访问的区别是从 svc_name 替换为 nodeip:port。访问实现拓扑主要过程如下:
- step 1: client 直接请求 svc 对外暴露的 nodeip:port,如果是 LoadBalance 类型的服务,在此之前还会访问 LB(因为并不是 K8s 服务的中的特别能力,所以此处并无特别说明),请求转发到对应的 Node 上,Node 也会根据 kube-proxy 配置的 IPVS/IPTABLES 完成 DNAT
- step 2: 与
方式一的 step 3 一致
方式三:集群外客户端通过 Ingress 访问集群内服务

方式三相比前两种方式,引入了 Ingress 的概念,因此复杂度增加了非常多。访问逻辑拓扑中外部 client 可以直接请求 url 而不是 ip 了,请求 url 会先到达 Ingress,由 Ingress 完成反向代理,转发给后端的 svc,svc 再完成 DNAT 转发给后端 POD。访问实现拓扑会根据 ingress-controller 部署形式不同而有差异,ingress-controller 非 hostnetwork 部署下文简称部署模式一,ingress-controller hostnetwork 部署下文简称部署模式二
- step 1:外部 client 请求 DNS 服务器解析 url 的域名,DNS 服务会返回 ingress-controller 服务所在的 IP (如果前面有挂 LB,则访问的是 LB 的 IP,否则返回的是 ingress-controller 服务的 nodeip:port)
- step 2:此时
部署模式一,则需要按方式二访问 ingress-controller(为避免画图过于复杂,未画出 ingress_controller_pod 分布在不同 Node 场景);部署模式二,请求到达 Node 后,则直接转给 ingress_controller_pod - step 3:此为
部署模式一特有的步骤,参考方式二 - step 4/5/6:请求经过 ingress_controller_pod 后,已经确定需要转发的后端 svc,则按
方式一进行转发即可(为避免画图过于复杂,未画出 server_pod 分布在同 Node 场景)
服务异常的排障思路
了解服务的访问方式后,在遇到服务异常时,基于一套整体的排障思路来开展工作,更能事半功倍,接下来详细聊聊如何进行排障。

step 1:确定 Node/POD 是否异常
首先我们可以通过 Prometheus 提供的 Dashboard 来检查部署的实例的基础状态,通过直接查看应用的 CPU/内存/带宽等指标,确认目前部署实例的负载都在正常范围内。


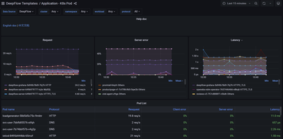
step 2:确定后端服务是否异常
然后我们可以通过 DeepFlow 提供的 Dashboard 查看后端服务的黄金指标:请求、异常、时延,以快速判断目前的服务是否在正常运行。

step 3:确定 DNS 是否异常
从前面服务的访问方式一节可知,仅方式一/方式三的访问过程经过 DNS 服务,因此只有这两种场景才需要检查 DNS 服务是否异常,方式一和三都需要检查集群内的 DNS 服务是否异常,方式三相比方式一还需要检查 client 访问的集群外的 DNS 服务是否异常。对于 CoreDNS 本身,我们可以使用 Prometheus 提供的 Dashboard 来进行排障,对于排查应用服务访问 DNS 异常,我们可以使用 DeepFlow 提供的 Dashboard 查看 DNS 服务的请求、异常、时延指标。


如 DNS 服务无异常,则可直接用 ClusterIP 访问服务,如果能正常访问,那可以确定是 DNS 的问题,并且这个问题很大可能就是配置错误。
step 4:确定 SVC 是否异常
因为 SVC 的功能实际是 kube-proxy 同步配置到 IPVS/IPTABLES 来实现的,所以我们可以参考 step 1 的排查步骤,把 kube-proxy 视作应用 POD,通过 Prometheus 提供的 Dashboard 查看 kube-proxy 是否正常。
如果能确定应用服务运行正常,可以尝试直接访问后端 POD,如果能正常访问,则可以继续分析 SVC 问题,很大可能是 IPVS/IPTABLES 配置错误。
step 5:确定 Ingress 是否异常
在服务访问方式中方式三的场景下,如果需要检查 Ingress 的状态,可以查看基于 ingress-controller 服务的状态/负载/请求日志等构建的 Dashboard。这一类 Dashboard 除了 Prometheus/DeepFlow 有提供之外,各个 API 网关的厂商也有提供,可以用 DeepFlow + 厂商提供的 Dashboard 结合进行分析,厂商会更关注网关本身的分析,DeepFlow 则更关注全链路分析,快速定位问题点。

step 6:追踪访问路径异常点
上述排障过程,都是独立的一个个点检查,如果都没问题,则可以去追踪报障的某一次访问路径是否有异常。如果能直接定位访问路径,确认问题点就会变得更简单。比如我们发现访问路径如果存在断路,则分析断路位置即可;如果追踪的是时延高的问题,则分析追踪到的每一段路径的时延即可。访问路径需要能覆盖从应用->系统->网络各个层面,目前提供这样全链路追踪能力的组件不多,可以使用 DeepFlow 自动化的分布式追踪能力来进行排查。

什么是 DeepFlow
DeepFlow 是一款开源的高度自动化的可观测性平台,是为云原生应用开发者建设可观测性能力而量身打造的全栈、全链路、高性能数据引擎。DeepFlow 使用 eBPF、WASM、OpenTelemetry 等新技术,创新的实现了 AutoTracing、AutoMetrics、AutoTagging、SmartEncoding 等核心机制,帮助开发者提升埋点插码的自动化水平,降低可观测性平台的运维复杂度。利用 DeepFlow 的可编程能力和开放接口,开发者可以快速将其融入到自己的可观测性技术栈中。
GitHub 地址:https://github.com/deepflowys/deepflow
访问 DeepFlow Demo,体验高度自动化的可观测性新时代。
参考文档
- https://deepflow.yunshan.net/docs/zh/about/overview/
- https://grafana.com/grafana/dashboards/1860-node-exporter-full/
- https://grafana.com/grafana/dashboards/15661-1-k8s-for-prometheus-dashboard-20211010/
- https://grafana.com/grafana/dashboards/9614-nginx-ingress-controller/
- https://grafana.com/grafana/dashboards/14981-coredns/
- https://kubernetes.io/docs/concepts/services-networking/service/
- https://kubernetes.io/docs/concepts/services-networking/dns-pod-service/
- https://www.nginx.com/products/nginx-ingress-controller/
- https://github.com/haproxytech/kubernetes-ingress#readme
- https://kubernetes.io/docs/concepts/services-networking/service-topology/
- https://mp.weixin.qq.com/s/mp5coRHPAdx5nIfcCnPFhw
