点击查看目录
背景
Istio 作为当前最活跃的 service mesh 项目,提供着众多的能力,流量管理,安全性,可观察性,每一项能力都是服务治理,运维所必需的。Istio 丰富的能力同时也带来一定性的复杂系统运维的挑战,但是相对于能力以及未来的扩展性,Istio 能力给服务治理带来了无限的想象,机遇同时充满着挑战。
当前涂鸦智能前端业务 Istio 控制面版本为 1.5.0,接入 Istio 控制面 700 + 服务,1100+pod 实例,承担涂鸦智能前端最大的业务集群的流量管控和能力支撑。
涂鸦智能在开发流程上存在的问题
前端基础团队 2018 年开始接触 Kubernetes,并基于 kubernetes 自建了发布平台服务于前端业务团队,但随着业务团队越来越大,开发发布流程上开始出现一些问题:
- 多分支并行开发的验证问题
- 多地域环境带来的配置复杂性导致的线上问题
最开始考虑让业务团队自己内部调整处理,但由于出现问题的团队越来越多,我们开始考虑通过灰度发布能力来解决这些开发发布流程上的问题,在日常预发环境,多个分支发布多个灰度版本,根据不同的 header 分发流量到不同版本,保证每个 feature 分支有单独的实例进行验证,相互之间互不影响。在线上环境提供灰度能力给测试回归,作为项目质量的最后一道防线。
我们调研了多个方案,也参考内部其他团队的灰度方案,基于实现复杂性和能力的丰富度考量,在 2020 年初,我们开始在生产环境部署了 Istio。虽然 Istio 的接入在一定程度上提高了系统的复杂性,但是它确实给我们带来了惊喜。
引入 Istio 解决的问题
灰度发布
基于 Istio 原生自带的资源 VirtualService 和 DestinationRule 构建了发布平台的灰度发布能力。
- 发布平台发布的每个应用都打上两个 label
canarytag和stage,stage用于标识正常发布和灰度发布,canarytag用来标识不同的灰度版本 - 每发布一个灰度版本,我们就会创建一个对应的灰度 ReplicaSet 实例
- 发布对应的
DestinationRule配置通过 labelcanarytag,stage把正常发布和不同版本灰度的实例定义为不同实例集合 - 通过
VirtualService根据不同的 header 分发的不同实例集合
下图展示的是配置信息。

流量观测和异常感知
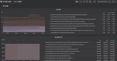
我们基于社区原生的 prometheus-operator 搭建了我们的监控平台,每个集群都会单独部署一个 prometheus-operator,并根据采集的对象,划分为业务、Kubernetes 集群基础设施、Istio 数据面流量三个范围,并部署相应的业务 prometheus 实例:Kubernetes 集群基础设施监控 prometheus 实例和 Istio 流量监控 prometheus 实例。

并通过 Grafana 搭建了整体的数据面流量监控大盘,实现了对流量的观测。

并基于当前的监控数据,配置了对应的告警规则,对流量的异常和波动有手段去感知和发现,并及时处理。
sum(envoy_cluster_upstream_cx_active{namespace!="fe-pre"}) by (namespace, service) < 1 无可用服务告警
sum by(namespace, service) (rate(envoy_cluster_upstream_rq_503[1m])) > 0 503异常告警
sum by(namespace, service) (rate(envoy_cluster_upstream_rq{response_code_class!="2xx"}[1m])) != 0 业务异常告警
现阶段的成果以及存在问题
当前线上最大的业务集群所有 pod 实例都已经接入至 Istio 控制面,由 Istio 把控整体的流量,具备流量观测能力。

灰度发布数占发布总数的 60% 以上,越来越来的项目开始使用灰度发布能力,并覆盖了公司最大的两个业务线,灰度能力和稳定性得到了业务的认可和好评。
但随着业务量的越来越大,pod 实例数的越来越多,也碰到了一些问题:
- 团队使用的 Istio 版本为 1.5.0,该版本在 pilot 推送大量 xds 更新时,会导致 envoy 的 readiness 探针检查失败,并再次导致 eds 的大量更新,导致集群波动,该问题社区已经解决,团队也规划升级至 1.7.7 版本解决。
- Pilot 所在机器异常重启后,接入该 pilot 实例的 envoy 无法感知到服务端的异常,需要等待 tcp keepalive 超时并检查失败后才会开始重连至正常的 Istiod,在这段时间内,集群的更新都不会被同步,默认配置需要等待 975 秒,该问题可以通过配置 envoy 的引导配置解决,修改 envoy 默认引导配置 xds-grpc cluster upstream_connection_options 的 tcp_keepalive 配置,保证在 1 分钟内进行重连。
"upstream_connection_options": {
"tcp_keepalive": {
"keepalive_time": 30,
"keepalive_probes": 3,
"keepalive_interval": 5
}
}
未来展望
涂鸦前端基础团队在 2020 年初开始使用 Istio,对于 Istio 丰富的能力和强大的扩展性的使用还在探索阶段,对于未来,我们会着重往两个方向进行探索和挖掘:
- 基于当前 Istio 的能力,实现对流量的精细化管理以及服务的降级、熔断,当前对于前端微服务的治理能力缺失,遇上异常场景没有有效手段来保证服务的稳定性
- 基于 Istio 的故障注入能力提供故障 use case 并对业务进行注入,提高整体业务系统的容错性,稳定性